
Graylog 6 Installation Debian
Graylog 6 Installation Debian Diese Anleitung beschreibt Schritt für Schritt die Installation und Grundkonfiguration von Graylog 6.x auf einem Debian-12-System – inklusive aller…

Graylog 6 Installation Debian Diese Anleitung beschreibt Schritt für Schritt die Installation und Grundkonfiguration von Graylog 6.x auf einem Debian-12-System – inklusive aller…

Der Microsoft Exchange Server ist ein zentrales Element in vielen Unternehmen und spielt eine Schlüsselrolle im E-Mail- und Kalender-Management.…

Active Directory (AD) ist das Herzstück der IT-Infrastruktur vieler Unternehmen und dient als zentraler Punkt für die Verwaltung von…

Die Sicherheit von IT-Systemen ist in der heutigen digitalisierten Welt für Unternehmen von entscheidender Bedeutung. Bedrohungen von innen und…

In der heutigen, zunehmend digitalen Welt ist die Sicherheit von IT-Systemen ein zentrales Thema. Unternehmen und Privatpersonen stehen gleichermaßen…

Die Einführung eines SIEM-Systems in einem Klein- und Mittelständischen Unternehmen (KMU) ist von grundlegender Bedeutung für die Stärkung der…

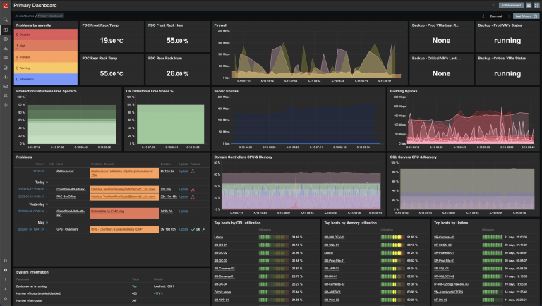
Die Überwachung der IT-Infrastruktur in Unternehmen ist von grundlegender Bedeutung, um die Stabilität, Leistungsfähigkeit und Sicherheit der digitalen Ressourcen…